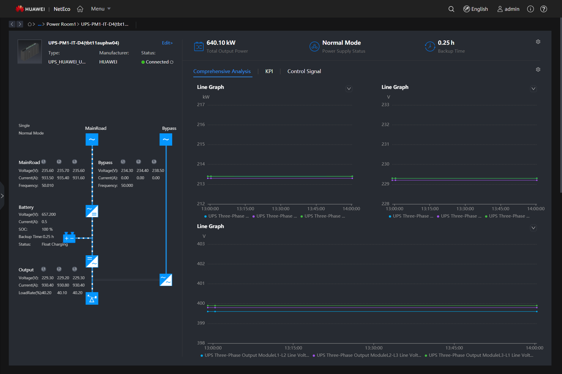
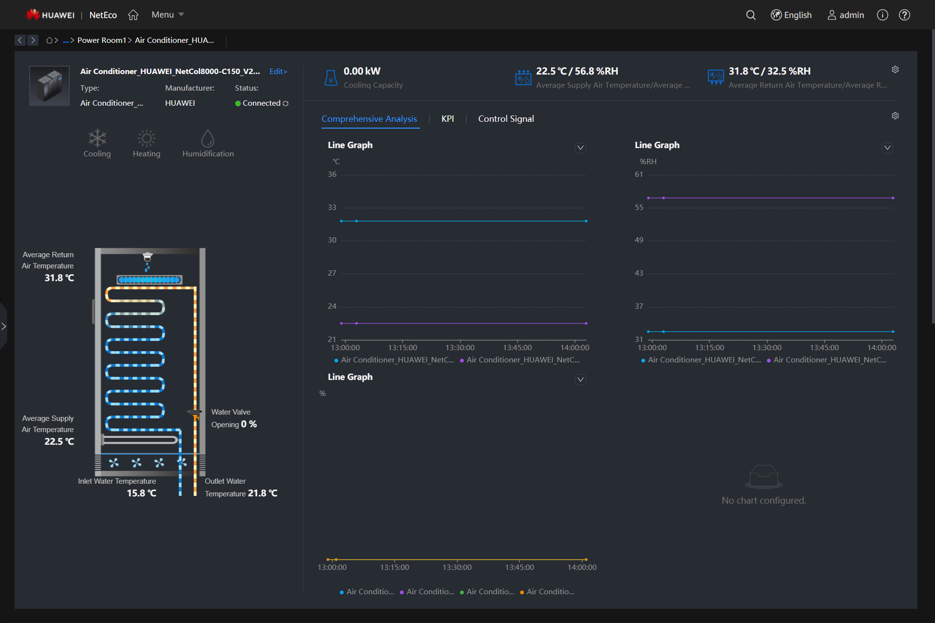
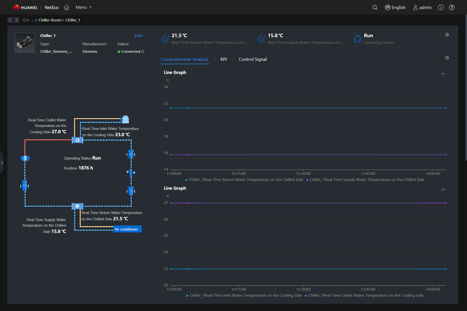
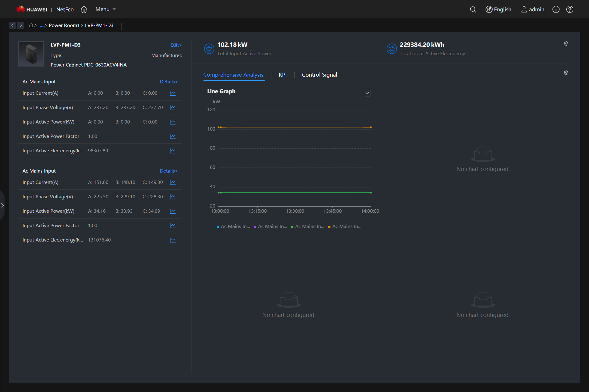
The NetEco6000 is a continuously evolving data center infrastructure management system. By managing power supply and distribution devices, cooling devices, and the operating environment of equipment rooms, it provides highly reliable O&M and refined operation experience, and maximizes the efficiency and value of data centers. In addition, the NetEco 6000 provides the iCooling@AI energy efficiency optimization solution, which uses IoT, Big Data, and AI technologies to improve the power utilization (PUE) of data centers and achieve green and low-carbon operation of data centers.
Digital visualization and intelligent base for ultimate experience and overall control
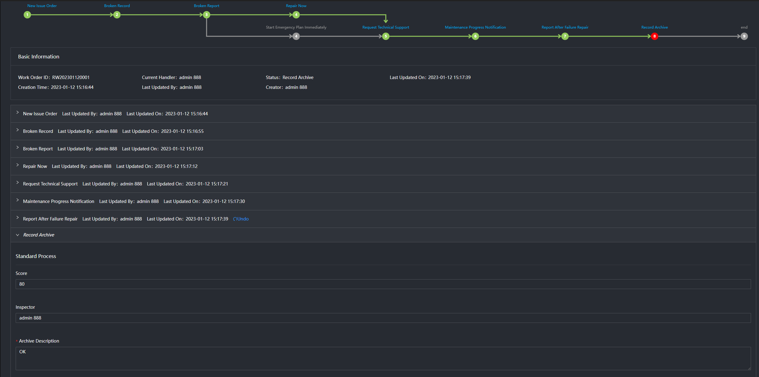
Digital and intelligent O&M, improving O&M quality and efficiency and reducing O&M costs by 35%
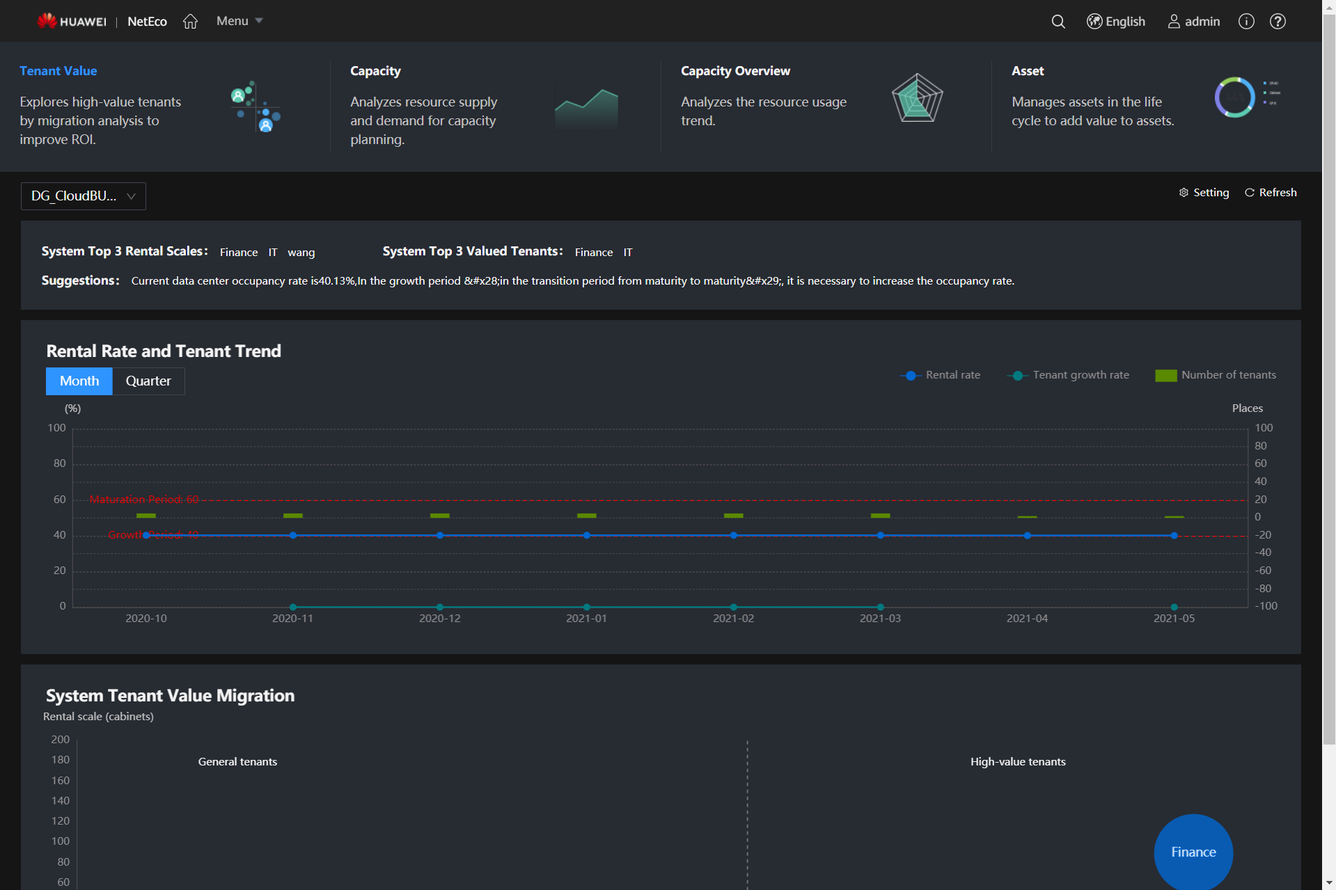
Asset lifecycle management and intelligent capacity planning, improving resource utilization by 20%
iCooling-enabled intelligent optimization of system-level energy efficiency, reducing PUE by 8% to 15%
“USDC Technology là công ty hàng đầu trong lĩnh vực xây dựng công nghệ cho các dịch vụ Trung tâm Dữ liệu Thông minh tại Việt Nam và khu vực.
Sứ mệnh của chúng tôi là cung cấp những sản phẩm và dịch vụ tối ưu nhất thông qua việc ứng dụng các công nghệ tiên tiến nhất.
Chúng tôi tập trung mang đến trải nghiệm tốt nhất cho khách hàng, sự hài lòng cao nhất cho đối tác, một môi trường làm việc trọn vẹn cho nhân viên, và phát triển bền vững cho các nhà đầu tư.” – CEO of USDC Technology
Universal Smart Data Center Joint Stock Company | Tax Code: 0316213685 | Hotline : (+84) 28 73080708 | Email: info@usdc.com.vn | ©2021-2023 USDC Technology – All rights reserved